文档

使用 Grafana 监控 MinIO Server

无论指标存储在何处,Grafana 都允许你对其进行查询、可视化、告警和分析。

前提条件

Grafana 仪表板使用 metrics version 2

MinIO 的 Grafana 仪表板使用 metrics version 2。 关于指标 API 版本的更多信息,请参见 指标与告警

对于 version 3 指标,你需要自行创建仪表板。 关于仪表板的更多信息,请参见 Grafana 文档

MinIO Grafana 仪表板

MinIO 提供了若干官方 Grafana 仪表板,可从 Grafana Dashboard 门户下载。

  1. MinIO Server 指标

  2. MinIO 存储桶指标

  3. MinIO 复制指标

若要跟踪 Grafana 仪表板的变更,可以查看 MinIO Server GitHub 仓库中 serverbucket 仪表板对应的 JSON 文件。

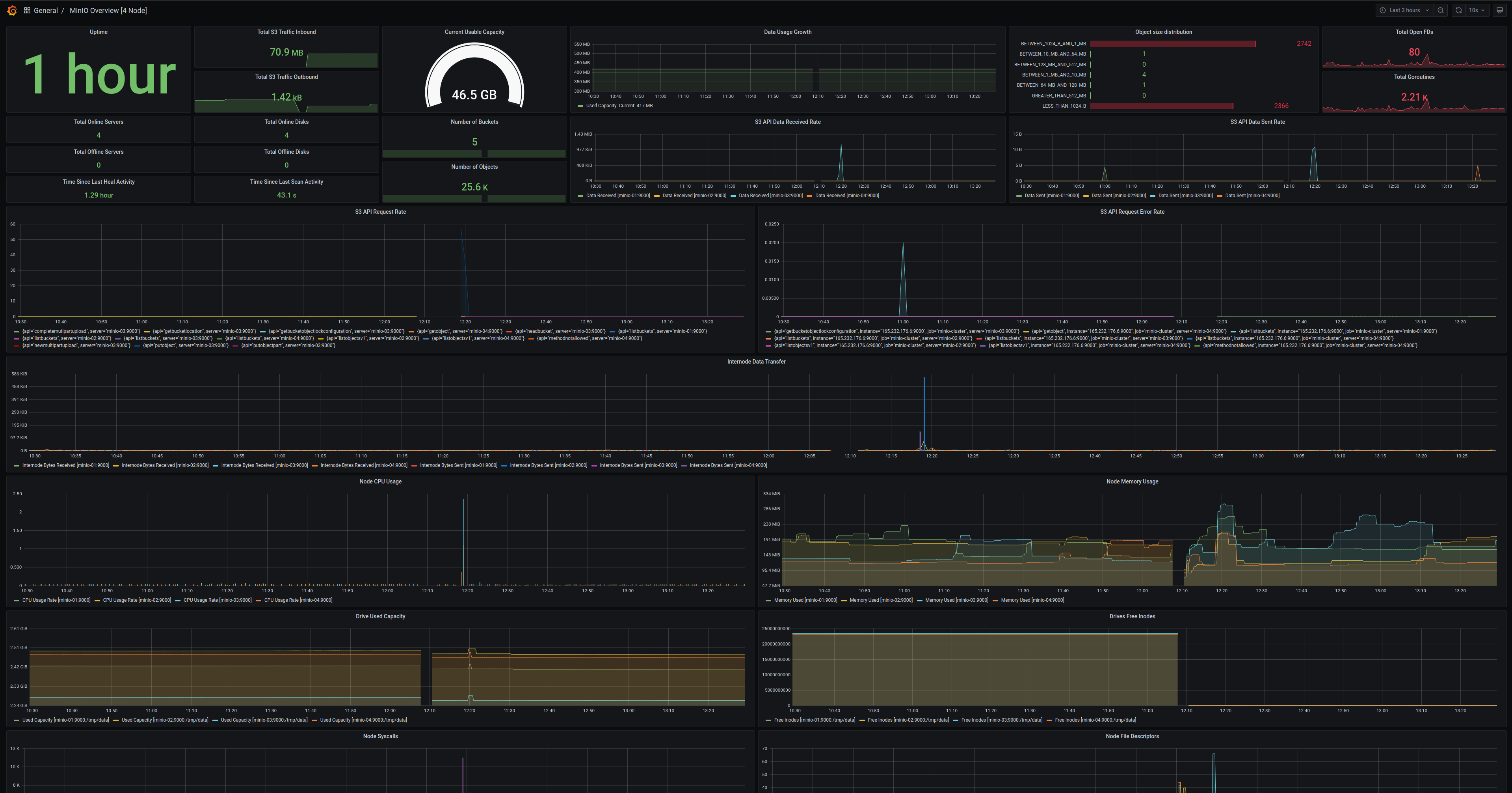
MinIO Server 指标仪表板

可以使用 Grafana dashboard portal 上提供的 MinIO 官方 Grafana 仪表板来可视化 MinIO Server 指标。

MinIO 为 MinIO Server 指标提供了专用的 Grafana 仪表板。 关于该仪表板配置的详细信息,请参见 GitHub 上的 JSON 文件

对于启用了 服务端加密 的 MinIO 部署(包括 SSE-KMS 或 SSE-S3),该仪表板还包含 KMS 指标。 这些指标包括状态、请求错误率和请求成功率。

MinIO Grafana 仪表板示例,展示了 MinIO Server 上采集的多种指标。

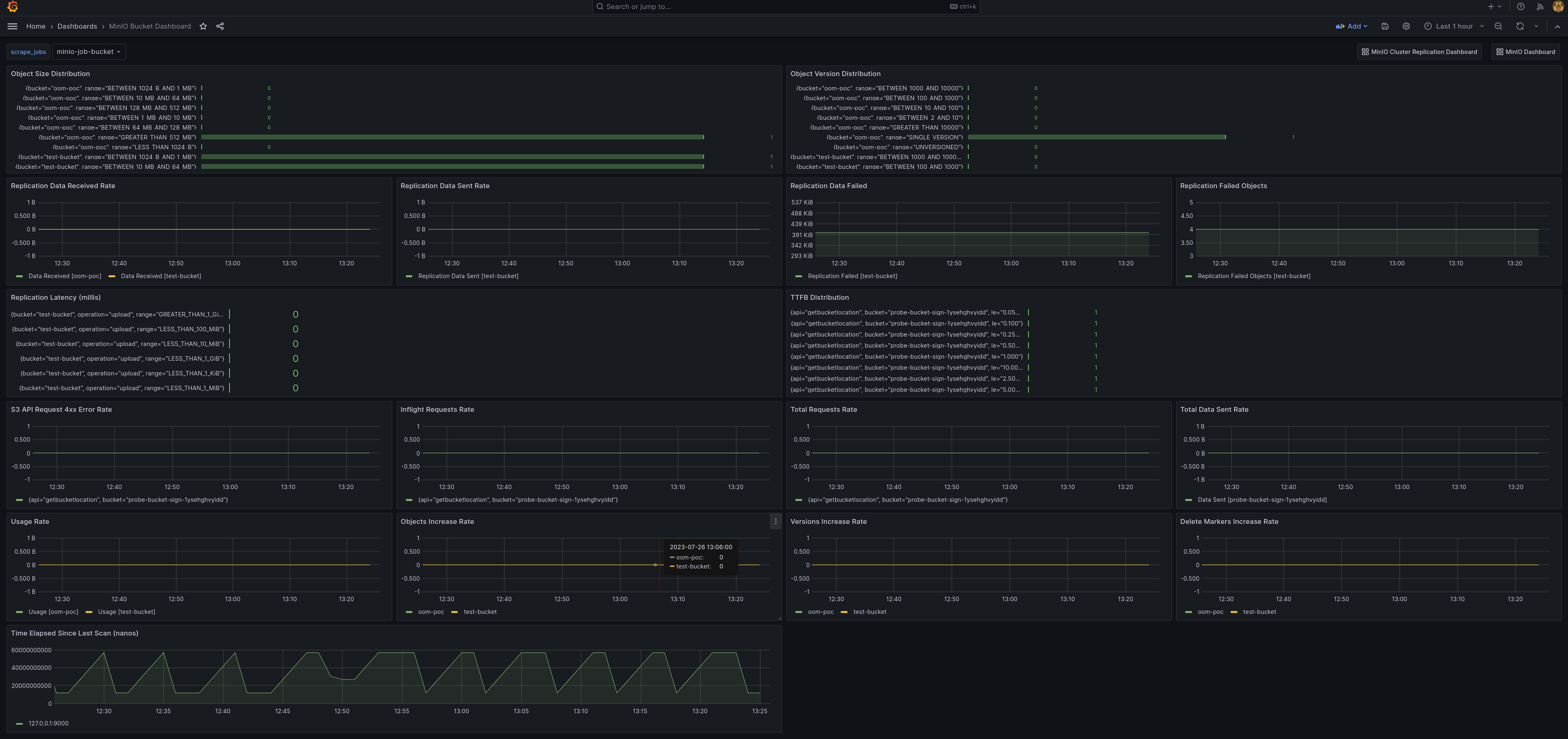
MinIO 存储桶指标仪表板

可以使用 Grafana dashboard portal 上提供的 MinIO 官方 Grafana 仪表板来可视化 MinIO 存储桶指标。

存储桶指标可以通过 GitHub 上的 bucket JSON 文件 在 Grafana 仪表板中查看。

MinIO Grafana 仪表板示例,展示了 MinIO 存储桶的多种采集指标。

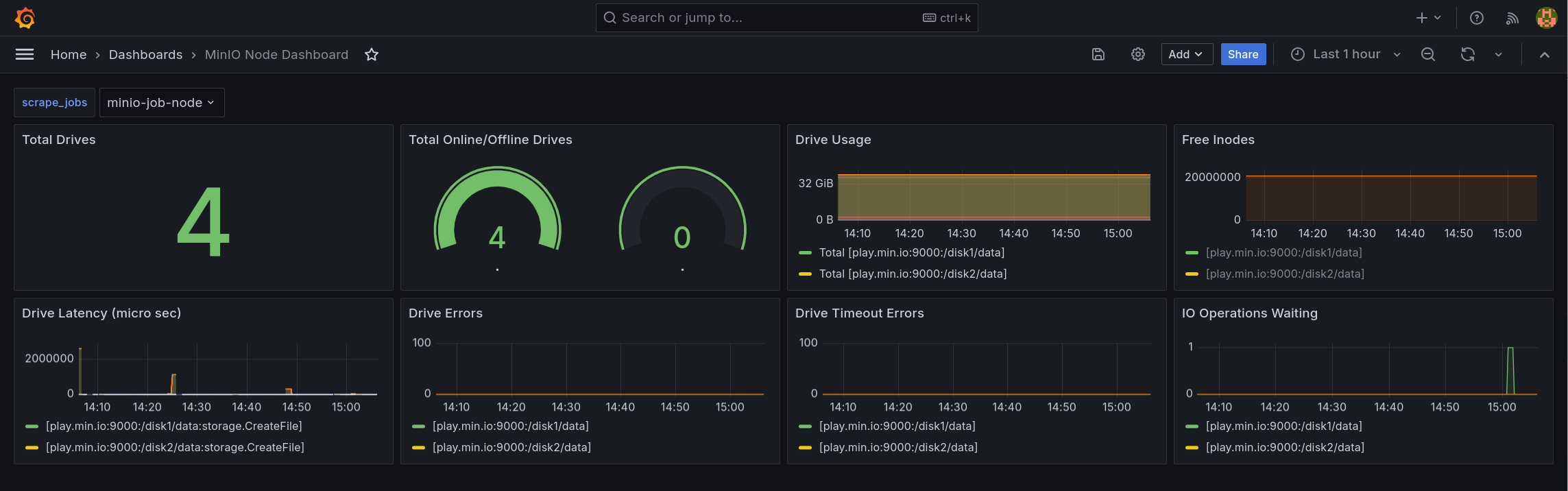
MinIO 节点指标仪表板

节点指标可以通过 GitHub 上的 node JSON 文件 在 Grafana 仪表板中查看。

MinIO Grafana 仪表板示例,展示了 MinIO 节点的多种采集指标。

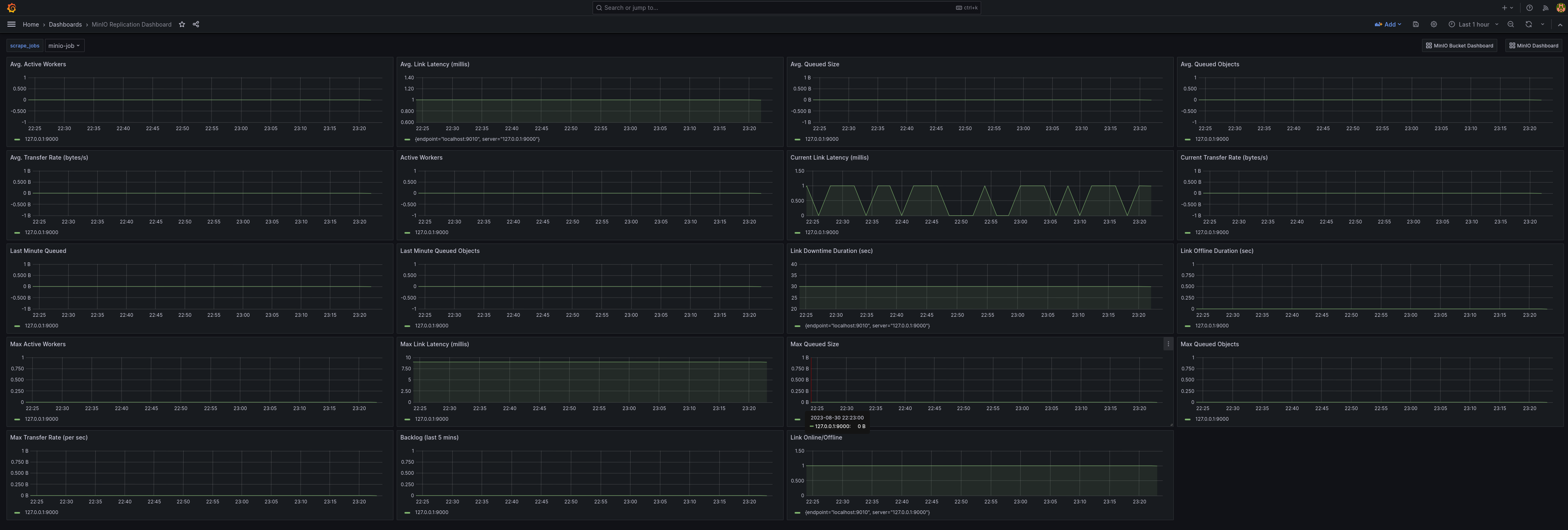
MinIO 复制指标仪表板

可以使用 Grafana dashboard portal 上提供的 MinIO 官方复制仪表板来可视化复制指标。

集群复制指标可以通过 GitHub 上的 cluster replication JSON 文件 在 Grafana 仪表板中查看。

MinIO Grafana 仪表板示例,展示了复制相关的多种采集指标。